개요
청구서 기능은 CPU, 메모리, 볼륨, 네트워크 트래픽과 같은 리소스의 사용량을 추적하고 이를 기반으로 현재 비용과 예상 비용을 계산합니다. 이를 통해 가장 많은 비용이 발생하는 프로젝트나 인스턴스를 손쉽게 확인할 수 있습니다. 또한, 리소스별 비중과 추이를 확인할 수 있는 정보를 시각화하여 제공합니다.
청구서 기능의 사용 방법 및 동작 방식은 다음 내용과 같습니다.
- 단가를 설정한 이후부터 데이터 수집을 시작합니다. 데이터 수집에 걸리는 시간은 1시간 미만입니다. 청구서 화면의 그래프는 데이터를 수집한 이후에 출력됩니다.
- 비용을 책정하는 기준에는 사용량과 할당량이 있습니다.
- 사용량: 프로젝트의 전체 인스턴스가 사용한 리소스 양
- 할당량: 관리자가 프로젝트에 할당한 리소스 양. 단가 위젯의 할당량 컬럼에서 확인 가능.
- 네트워크 트래픽 비용은 아웃바운드 트래픽에 대해서만 책정됩니다. 인바운드 트래픽은 비용에 포함되지 않습니다.
- 사용자가 직접 생성하지 않은 인스턴스(예: 부하 분산 생성 시 자동으로 생성되는 amphora 인스턴스, 오토스케일을 통해 생성(Scale Out)되는 인스턴스)는 비용에 포함되지 않습니다.
- 청구서는 월 단위로 조회할 수 있습니다.
- 청구서를 조회할 수 있는 기간은 최대 3년입니다. 예를 들어, 2025년 12월에 조회 가능한 기간은 2022년 12월 이후부터입니다.
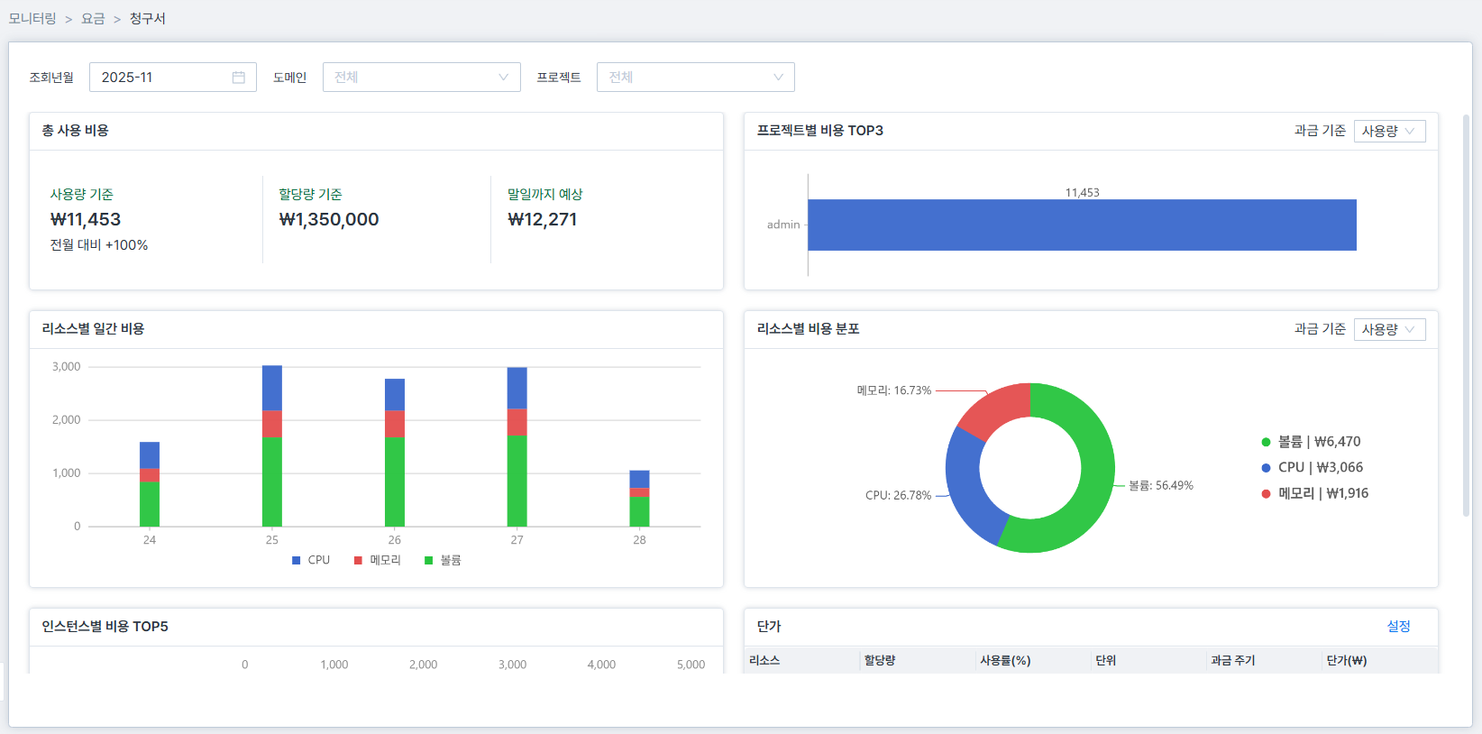
다음은 청구서 화면의 예시입니다.

관리자 모드 > 모니터링 > 요금 > 청구서를 클릭하면 청구서 화면이 출력됩니다.
메뉴 구성
청구서는 다음과 같은 메뉴로 구성되어 있습니다.
| 메뉴 | 설명 |
|---|---|
| 총 사용 비용 | 모든 리소스의 사용 비용을 합산한 비용 |
| 프로젝트별 비용 TOP3 | 선택한 프로젝트 중에서 비용이 가장 높은 프로젝트 TOP3 |
| 리소스별 일간 비용 | CPU, 메모리, 네트워크, 볼륨의 일간 비용 |
| 리소스별 비용 분포 | CPU, 메모리, 네트워크, 볼륨의 비용 분포를 원 그래프로 출력 |
| 인스턴스별 비용 TOP5 | 전체 인스턴스 중에서 비용이 가장 높은 인스턴스 TOP5 |
| 단가 | CPU, 메모리, 네트워크, 볼륨의 단가 산정 조건 |