개요
대시보드
POPCON HCI에 로그인하면 다음과 같은 대시보드 화면이 출력됩니다.

또는 왼쪽 메뉴에서 대시보드를 클릭해도 동일한 화면이 출력됩니다.
대시보드는 다음과 같은 메뉴로 구성되어 있습니다.
관리자 모드
| 메뉴 | 설명 |
|---|---|
| 클러스터 | 대시보드 화면에서 확인할 클러스터의 이름. 돋보기 아이콘 클릭 시, 상세 정보 출력. |
| CPU 사용량 | CPU 사용률 및 코어 사용량 현황 |
| 메모리 사용량 | 메모리 사용률 및 사용량 현황 |
| 스토리지 사용량 | 스토리지 사용률 및 사용량 현황 |
| 인스턴스 | 인스턴스 현황 |
| 호스트 | 호스트 현황 |
| 디스크 | 디스크 현황 |
| 백업 사용량 | 백업 스토리지의 사용률 및 사용량 현황 |
| 공유 사용량 | 공유 스토리지의 사용률 및 사용량 현황 |
| 알림 | 최근 24시간 동안 발생한 알림 정보 |
사용자 모드
| 메뉴 | 설명 |
|---|---|
| 프로젝트 | 프로젝트의 이름 |
| vCPU 사용량 | vCPU 사용률 및 코어 사용량 현황 |
| 메모리 사용량 | 메모리 사용률 및 사용량 현황 |
| 서버 그룹 | 서버 그룹의 개수 (현재 개수/최대 개수) |
| 볼륨 사용량 | 볼륨 사용률 및 사용량 현황 |
| 백업 사용량 | 백업 사용률 및 사용량 현황 |
| 볼륨 타입 | 볼륨 타입별 사용 개수 및 사용량 현황 |
| 볼륨 스냅샷 | 볼륨 스냅샷의 개수(현재 개수/최대 개수) |
| 자동 백업 | 자동 백업이 생성된 개수 |
| 네트워크 사용량 / 할당량 | 네트워크 자원별 개수(현재 개수/최대 개수) |
| 공유 사용량 | 공유 사용률 및 사용량 현황 |
| 공유 네트워크 | 공유 네트워크 개수 (현재 개수/최대 개수) |
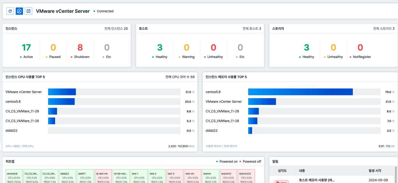
대시보드 (VMware vSphere)
VMware vSphere 클러스터의 대시보드 화면은 다음과 같습니다.

VMware vSphere 대시보드는 다음과 같은 메뉴로 구성되어 있습니다.
| 메뉴 | 설명 |
|---|---|
| 인스턴스 | 인스턴스 현황 |
| 호스트 | 호스트 현황 |
| 스토리지 | 스토리지 현황 |
| 인스턴스 CPU 사용률 TOP 5 | 전체 인스턴스 중에서 CPU 사용률이 가장 높은 상위 5개 인스턴스 |
| 인스턴스 메모리 사용률 TOP 5 | 전체 인스턴스 중에서 메모리 사용률이 가장 높은 상위 5개 인스턴스 |
| 히트맵 | 인스턴스의 On/Off 상태와 CPU, 메모리 사용 정보 |
| 알림 | vSphere 클러스터에서 발생한 전체 알림 정보 |